尊龙时凯

    打造“云”端高校 服务教育“多”场景资源畅享 丨 尊龙时凯网络“一云多用”线上研讨会
    预约直播
    乐享业务保障服务 丨 守护医疗业务连续稳定
    预约直播
    产品
    < 返回主菜单
    产品中心
    产品
    解决方案
    < 返回主菜单
    解决方案中心
    行业
    合作伙伴
    返回主菜单
    选择区域/语言

    尊龙时凯SD-WAN解决方案助力某省农信实现智能调度、可视化运维

    发布时间:2021-04-21

    项目背景

    某省农信的地市区县联社接入网,一直使用传统的路由组网技术,虽能满足最简单的双线冗余部署需求,但存在线路带宽利用率低、网络运维难度大等问题。

    01 带宽利用率低,造成资源浪费

    接入网的线路带宽是为了满足业务的峰值流量而设计,利用率不高。传统做法是在双线路间通过业务分流提升一定的带宽利用率,但该省农信接入网为了简化结构,双线路采用纯主备设计,备线平时不承载业务流量,加剧了资源的浪费。

    02 缺乏有效的线路质量评估手段

    除了“线路通断”,没有更多的链路信息可以评估运营商线路质量。对于当前所使用的线路是否能满足业务需求,缺乏有效的评估依据,带宽扩容申请凭借经验和最大业务流量。

    03 运维难度高,运维压力大

    农信接入网层面,运维力量分散,缺乏有效的运维监控工具,遇到问题只能向上级地市办事处或省联社求助,增加了上级管理机构的运维压力。

    解决方案

    针对以上问题,尊龙时凯IO-WAN解决方案通过在县区行社新增SD-WAN控制器,纳管汇聚及各网点的尊龙时凯路由器,进行SD-WAN技术改造,帮助农信用户提升带宽利用率,简化运维难度。

    该方案既可支持常规的Overlay调度,也支持直接在Underlay部署,只需在原有网络基础上增加一台控制器即可完成SD-WAN技术改造。

     

    流量按需调度 带宽利用率提升50%

    传统的路由技术基于ECMP实现负载均衡,选路不考虑带宽利用率,无法针对带宽进行调度或优化。

    尊龙时凯IO-WAN解决方案,基于链路带宽利用率和质量进行主动的负载均衡调度,尽可能将流量平均到两条线路中,带宽的有效利用率提升50%。某农信用户将尊龙时凯这种线路负载均衡效果,形象的描述为:两条线路合起来当作一条线路用,实现带宽叠加的效果。

    流量调度前后的效果对比

    链路可根据带宽利用率、时延、抖动、丢包率四个维度,制定调度策略,数据转发根据链路质量的情况进行主动调度

     

    基于链路质量的调度策略制定

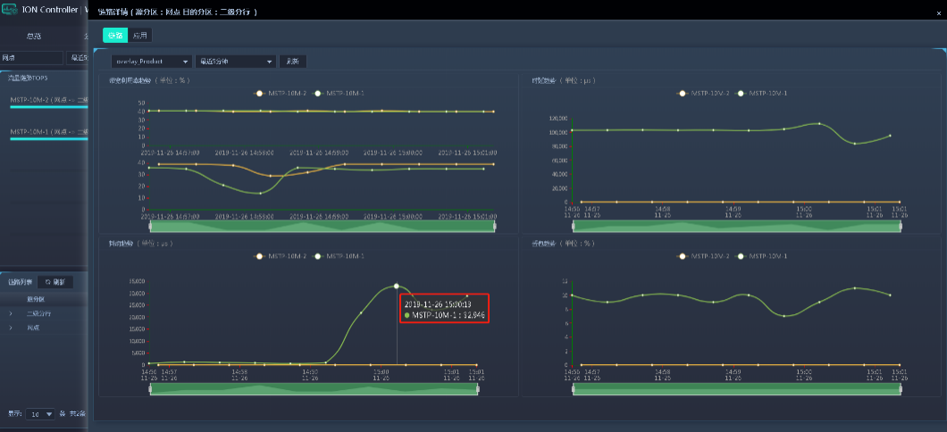
    链路质量可视化 业务扩容有依据

    控制器可将线路质量情况进行可视化展示,包括通断情况、时延曲线、抖动曲线、丢包曲线等。还可生成链路质量报告,用于对运营商线路进行质量评估,为资费议价提供必要依据,为带宽扩容申请提供数据支撑。

    链路质量曲线

    提升运维效率  降低上线难度

    控制器还可将设备拓扑、设备运行状态、链路情况、告警应用等进行可视化呈现 ,帮助运维管理员及时了解设备应用等情况,实现高效运维。另外,控制器的ZTP(零接触配置)开局功能,还可实现设备的快速部署和替换,大大提升上线效率。

    可视化运维界面

     

    U盘方式的ZTP开局流程

    方案价值

    尊龙时凯IO-WAN解决方案通过SD-WAN技术,帮助该省农信用户提高接入网带宽利用率,简化运维难度,提升开局效率。

    • 支持Underlay的组网,不改变现有网络架构,即可实现SD-WAN技术升级,简化实施复杂性
    • 通过高效的负载均衡、智能流量调度,提高线路及带宽利用率
    • 丰富的链路可视化能力,有效监控运营商线路带宽、线路质量,为未来线路升级扩容,提供依据
    • 具备快速部署、快速开局的能力,全面的可视化管理能力,极大降低网络维护压力

     

    关注尊龙时凯
    关注尊龙时凯官网微信
    随时了解公司最新动态

    返回顶部

    收起
    文档评价
    该资料是否解决了您的问题?
    您对当前页面的满意度如何?
    不咋滴
    非常好
    您满意的原因是(多选)?
    您不满意的原因是(多选)?
    您是否还有其他问题或建议?
    为了快速解决并回复您的问题,您可以留下联系方式
    邮箱
    手机号
    感谢您的反馈!
    请选择服务项目
    关闭咨询页
    售前咨询 售前咨询
    售前咨询
    售后服务 售后服务
    售后服务
    意见反馈 意见反馈
    意见反馈
    更多联系方式